Open-source web-based
Log Viewer

Explore logs from ClickHouse, Kubernetes, Docker, and more — all in one place.
Intuitive querying with secure access — powerful enough for SQL, simple enough without it.

Telescope UITelescope UI

Features

Multiple Log Sources
Connect to ClickHouse, Docker, Kubernetes, and StarRocks. Each source gets its own column config, autocompletion rules, and access controls.
Sources ManagementSources Management
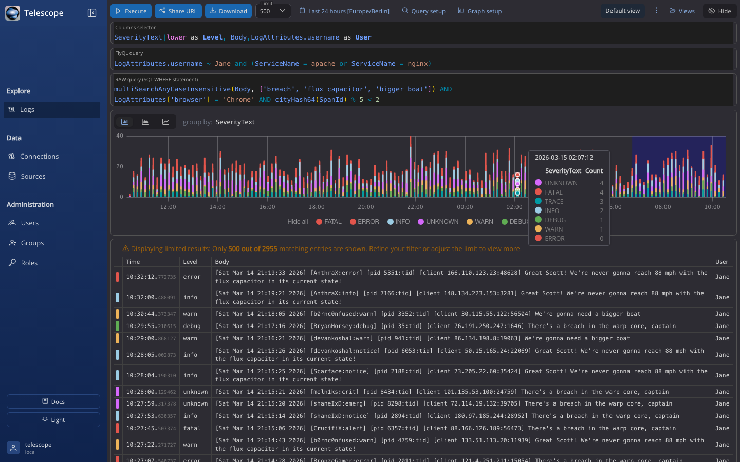
Search and Filter
Structured filters for quick lookups. Raw SQL when you need full control. Column selection and formatting built in.
Search and FilterSearch and Filter
Visualization
Group logs by any field and see trends on an interactive chart. Spot anomalies without writing aggregation queries.
Data VisualizationData Visualization
Access Control
Role-based permissions per source. GitHub and Okta SSO authentication. Control who sees what and who can run queries.
Access ControlAccess Control
Saved Views
Save filter presets and share views with your team. Jump straight to the logs that matter during incidents.
Saved ViewsSaved Views
Focus Mode
Collapse the sidebar and hide controls to let logs fill your screen. When you're deep in an incident, nothing gets in the way.
Focus ModeFocus Mode